Introduction
Hari ke-4 adalah hari terakhir kita training DevOps. Untuk aktifitas tidak ada yang berubah seperti jalan pagi sambil mencari sarapan. Mungkin setelah dari sini saya akan merindukan masuk pada jam 9 pagi. Karena kita bisa melakukan banyak hal jika kita masuk ke kantor jam 9 :).
Discussion
Kita memulai pembelajaran lanjutan yaitu tentang Jenkins
CI/CD Tools (Jenkins)
Untuk tools CI/CD yang akan kita gunakan adalah Jenkins yang dimana sangat populer dikalangan opensource. Inti dari sebuah DevOps itu terletak di CI/CD, dimana seorang developer integrasi codenya dari scanning sampai bisa deploy ke server. Untuk tools CI/CD sebenernya banyak, hanya saja yang bagus untuk learning curve yaitu Jenkins. Mungkin ada tools seperti Gitlab-ci, github action, circle ci, dll.
Kita belajar menggunakan jenkins dan hal yang kita lakukan yaitu
- Instalasi jenkins
- Koneksi jenkins ke server menggunakan SSH
- Membuat pipeline di jenkins agar kita membuat auto build dan auto deploy ke server
- Webhook (disini mungkin karna koneksi ke github itu sedang ada masalah, jadi ke skip tahap ini)


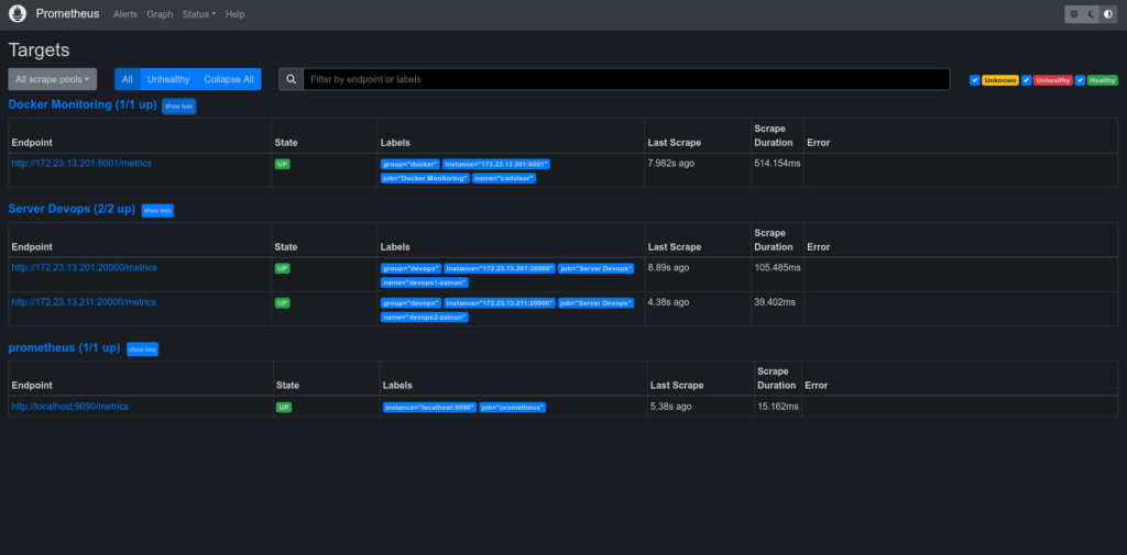
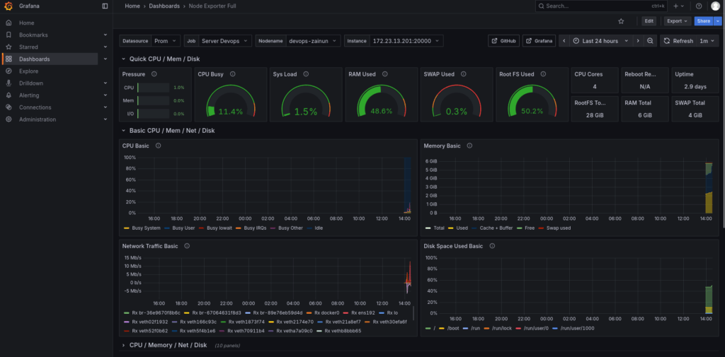
Monitoring Server (Prometheus Stack)
Untuk monitoring server sendiri itu kita akan menggunakan Prometheus dan Grafana. Sebenernya ini tools yang sangat populer dan banyak orang yang menggunakannya hanya saja, untuk alertingnya sih menurut saya masih manual atau harus create sendiri (mungkin saya masih belum explore disini). Tapi saya akuin memang grafik pada Grafana memang sangat bagus.
Disana kita belajar instalasi monitoring server dan beberapa yang kita lakukan
- Install prometheus server
- Install node-exporter di client
- Install cadvisor pada docker
- Install grafana


Closing
Saya akan memberikan pendapat tentang training di IDN
Training Place
Lokasi training IDN itu masuk ke gang, jadi untuk yang pertama kali ke IDN pasti akan nyasar apalagi yang membawa mobil, pasti bingung karena tempatnya itu melewati gang kecil.
Facility
Kalau dari tempat belajar di IDN itu bagus, seperti kebersihan, tempat belajarnya, tempat break coffe, musholla, dan penginapan. Mungkin ada beberapa hal yang menurut saya terganggu yaitu
- Pembatas training antar kelas itu hanya menggunakan kaca yang menurut saya sih kadang ke distract, yang menyebabkan jadi kurang fokus ke pembelajaran
- Tempat penginapan yang menggunakan kasur atas itu tidak masalah, yang jadi masalah itu adalah jarak antara kasur sama atap terlalu pendek sehingga kepala suka kepentok atap
- Akses untuk naik ke kasur atas itu menurut saya kurang enak apalagi untuk yang mempunyai berat badan besar.
- Untuk internet ke github atau pada saat download package linux itu lambat bahkan sering timeout pada saat hari ke-3 dan ke-4 yang dimana itu adalah memang membutuhkan akses kesitu. Yang menyebabkan ada materi kelewat yaitu webhook (menurut saya ini penting untuk dipelajari).
Skill Trainer
Trainer IDN pada saat mengajar DevOps yaitu Zakaria Ramadan, menurut saya dia menguasai materi yang diajarkan pada saat training. Yang menjadi kekurangan dari trainer adalah penjelasan komparasi antar tools yang digunakan. Menurut saya pada saat dia menjelaskan komparasi tools yang digunakan seperti kurang penjelasannya. Dan juga untuk study real casenya menurut saya masih kurang penjelasannya. Ini hanya opini dari saya saja, mungkin teman-teman yang ikut pelatihan memiliki perbedaan pendapat.
Overall
Menurut saya puas training di IDN. Walaupun ada beberapa hal yang masih kurang jelas, saya bisa mencari tahu dari komunitas atau AI.